حملات گستردهی DDoS لایه ۷ با ظرفیتی معادل ۲۰ برابر میانگین حملات در سطح جهان، هفتهی گذشته به سایت ارزجو انجام شد که با بستر امنیت ابری ابر آروان بدون اختلال سرویس برطرف شد.
هفتهی گذشته برخی وبسایتهای عرضهکنندهی ارز دیجیتال از جمله ارزجو، اول پرداخت و excoino با حملات بیسابقهی سایبری و تهدید اخاذی مواجه شدند تا بهازای دریافت وجه، حملات منع سرویس توزیعشده (DDoS) به این وبسایتها متوقف شود. از این بین، وبسایت ارزجو با شدیدترین حمله مواجه شد و دو سایت دیگر با حجم پایینتر حمله روبهرو بودند.
به گفتهی حسین قاسمی؛ معمار امنیت ابر آروان، در شدیدترین بخش، این حملات به حدود یک میلیون اتصالِ باز و تعداد درخواست ۲۶ میلیون در دقیقه رسید. بهطور معمول حجم این دست حملات در جهان ۲۰هزار درخواست (Request) در ثانیه است که در این مورد، حجم حمله بیش از ۴۰۰هزار درخواست در ثانیه بوده است.
ارزجو در روز چهارشنبه ۲۷ شهریور با آغاز این حملات و از دسترس خارج شدن وبسایت، با پشتیبانی ابر آروان روی سرویس شبکهی توزیع محتوا (CDN) و امنیت ابری قرار گرفت. پس از سپری شدن دو روز نخست با شدیدترین حالت حملات، برای جلوگیری از حملاتِ دوباره، تا یک هفته مراقبت سامانهی امنیت ابری ابر آروان ادامه پیدا کرد.
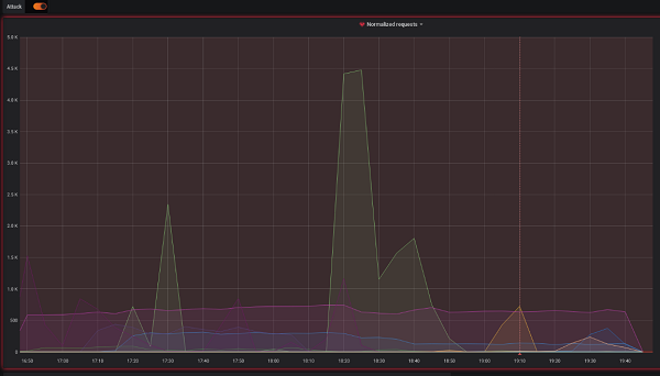
براساس اطلاعات سامانهی ارزیابی حملات ابر آروان، تصویر ۱ ناهنجاری ناشی از سرریز شدن حملات به وبسایت ارزجو را در ساعات اولیهی حمله نشان میدهد.

تصویر ۱: سامانهی تشخیص حملات DDoS لایهی ۷
حسین قاسمی؛ معمار امنیت ابر آروان دربارهی شدت و پیچیدگی حملات سایت ارزجو گفت: «در این مورد، حجم ترافیک حمله بسیار بالا بود و برخی از سرورهای خارجی ابر آروان فشار بیش از حدی را تحمل کردند و با انتقال بار در پاپسایتهای خارج از کشور ابر آروان این اختلالات کنترل شد. برای کاهش فشار روی سرورهای لبه شبکهی توزیع محتوا، نیاز بود که منابع ایجادکنندهی حملات شناسایی و بهکمک فایروالهای نصب شده روی سرورهای لبه، از درخواستهای ناسالم جلوگیری شود و ابر آروان با فیلتر درخواستهای سالم و ارسال آنها بهسمت وبسایت اصلی کمک کرد که ضمن دفع حمله، اختلالی در خدماترسانی به مشتریان ارزجو اتفاق نیفتد.»
تعداد اتصالات این حمله در تصویر ۲ و تعداد درخواستهای ارسالی به این سایت در روز نخست را در تصویر ۳ میبینید.

تصویر ۲: تعداد اتصالات به سرورهای لبه شبکهی توزیع محتوا ابر آروان
بیشترین حجم این حمله در روز نخست ساعت ۲۲:۱۸ تمام و دوباره روز پنجشنبه ۲۸ شهریور ساعت ۱۰:۰۶ صبح با شدت بیشتری از سر گرفته شد.

تصویر ۳: تعداد درخواستها از حمله به سایت ارزجو
شیوهی حمله به سایت ارزجو و مقابله با آن
به گفتهی معمار امنیت ابر آروان حملات DDoS که بهسمت سایت ارزجو آمد از نوع حملات لایهی ۷ (پیچیدهترین نوع حملات منع سرویسشده) بود که در آن با آلوده کردن دستگاههای کاربران معمولی حجم بسیار بالایی از درخواست بهسمت سایت قربانی فرستاده میشود. تشخیص ترافیک سالم از ناسالم در این سطح از حمله بسیار دشوارتر از حملات لایهی ۳ و ۴ است.
به گزارش ابر آروان، برای تشخیص حملهی لایهی ۳ و ۴ و تشخیص منابع ایجادکنندهی حمله، از نمونهگیری بستههای دریافتی در سرورهای لبه شبکهی توزیع محتوا استفاده میشود. در این تکنولوژی با استفاده از نمونهگیری از بستهها و تجمیع بستههای نمونهگیری شده سپس تحلیل آنها، شناسایی حمله و منابع ایجادکنندهی آن انجام میشود. در تصویر ۴ این ساختار نشان داده شده است.

تصویر ۴: ساختار نمونهگیری از بستههای دریافتی شبکهی توزیع محتوا ابر آروان
حسین قاسمی دربارهی شیوهی دفع این حملات گفت: «در این حمله چون هر دو نوع حملات DDoS لایهی ۳ و ۴ همچنین ۷ با هم در جریان بود، ابر آروان علاوهبر دفع حملات لایهی ۳ و ۴، از محصول مستقل خود برای تشخیص حملات منع سرویس توزیعشده در لایهی ۷، نیز استفاده کرد. این محصول با تحلیل ترافیک و درخواستهای دریافتی، ناهنجاری را تشخیص میدهد. سپس با توجه به تعداد درخواستهای دریافتی هر دامنه نسبت به درخواستهای چند روز گذشته، احتمال وجود حملههای لایهی ۷ روی هر یک از دامنههای مشتریان ابر آروان را کشف میکند. در این احتمال وضعیت کلی سرورهای لبه شبکهی توزیع محتوا ابر آروان نیز موثر است (تصویر ۱). با استفاده از نمونهگیری و آمارگیری از سرورهای لبه شبکهی توزیع محتوا ابر آروان، تحلیل بستههای دریافتی از آنها و درخواستهای لایهی ۷ دریافتی برای سایت ارزجو، توانستیم منابع ایجادکنندهی این حملات را شناسایی کنیم و با بستن این منابع بهوسیلهی فایروالهای ابر آروان بر حمله چیره شویم. با انجام این کار، فشار شبکهی توزیع محتوا ابر آروان نیز بهشدت کاهش یافت. این فرآیند تا آنجا تکرار شد که شبکهی باتهای حملهکننده بهشکل کامل شناسایی و از درخواستهای آنها جلوگیری شد.»
براساس اطلاعات ابر آروان، تعداد باتهای شناسایی و دفع شده، در حدود ۱۵هزار بات بودند. در تصویر ۵ روند کاهش درخواستها پس از دفع بات ها را میبینید.

تصویر ۵: روند کاهش درخواستها به سایت ارزجو پس از شناسایی و بستن عوامل ایجادکنندهی حمله به این سایت
به گفتهی معمار امنیت ابر آروان، سه کشوری که بیشترین بات در آنها وجود داشت به ترتیب کشورهای روسیه، اوکراین و قزاقستان بودند و الگوی مشترک بین بیشتر باتها نیز داشتن user_agent یکسان با مقدار زیر بوده است:
Mozilla/5.0 (Windows NT 10.0; WOW64) AppleWebKit/537.36 (KHTML, like Gecko) Chrome/67.0.3396.103 YaBrowser/18.7.1.855 Yowser/2.5 Safari/537.36
به گزارش ابر آروان هماکنون تمامی این حملات متوقف شدهاند.


























نظر شما چیست؟